How to use the Sales Dashboard
The Sales Dashboard gives sales reps the metrics they need to track their performance. The Dashboard's smart tiles monitor sales trends and alert reps to stalled projects so they can take action and reach their sales goals.
The Sales Dashboard tracks a sales rep's progress towards their monthly targets, identifies potential bottlenecks, and provides a date-driven task panel to track upcoming and overdue tasks. Sales reps will save time using the Dashboard's pre-set tiles to run reports, view alerts, and get a comprehensive overview of orders that need extra attention. Each sales rep's Dashboard displays their individual sales totals, targets, and action items (tasks).
The Sales Dashboard will help answer questions like:
- How am I progressing towards my sales target?
- Am I at risk for not meeting my monthly targets?
- What does my future pipeline look like?
- Do any pre-sales or sales orders need some extra attention?
- Where should I focus my time today?
This article explains what metrics the Sales Dashboard measures and how sales reps can use them to make data-driven decisions and reshape how they approach their workweeks.
Users need permission to "View Sales Menu" to use the Sales Dashboard.
On this page:
How to use your Dashboard's smart-tiles
How to use the reports and report tiles
How to submit suggestions to make the Sales Dashboard more useful
Key terms
Booked order: A project that has a sales order and purchase orders. A sales order is "booked" when the client approves the sale, and the rep creates supplier POs.
Budget: A project's estimated revenue, entered on the project overview.
Client rep: The salesperson who manages the client's account, usually known as the account manager or account executive.
Closed: A canceled sale or a sales form that did not result in business (the client did not place an order).
Converted: A sales form that has moved to the next sales stage. For example, a sales rep may convert a presentation to an estimate or sales order.
In production: A project that has a sales order and purchase orders. A sales order's status automatically changes to In Production when a rep creates the supplier purchase orders.
Open: A sales form is Open when the sales rep is still working on it. For example, a presentation is Open when a sales rep uses it to send product ideas to their client. If the client decides not to place an order, the sales rep should change the presentation's status to Closed. If the client chooses to place an order, the sales rep will convert the presentation to an estimate or sales order.
Pre-sale: A preliminary sales form, like a presentation or estimate, or any sales-related activity before creating an actual sales order, like a new sales opportunity.
Revenue: Total sales income, not including tax.
Sales forecast: Estimated revenue.
Value: An estimate, sales order, or invoices subtotal.
How to create a new project from your Sales Dashboard
- Click New Project in the top right corner.
- Select a pre-existing client from the drop-down list, or click + New Client at the bottom of the drop-down to add a new client to commonsku
- If you are adding a new client (optional):
- Type the client's name
- Select their industry from the drop-down menu
- Click Create Client
- If you are adding a new client (optional):
- Enter a Project Name
- Select an Event Type from the drop-down
- Select your Starting Stage
- Click Continue
-png.webp?width=688&height=481&name=Sales-Dashboard%20(5)-png.webp)
commonsku will prompt you to fill out different information depending on the Starting Stage you select.
How to track monthly revenue
The Sales Dashboard features both an "Invoices this month" meter and a "Sales orders in production" meter. These track a sales rep's monthly invoiced and booked orders, respectively, compared to their monthly target.
How to use your Dashboard's smart-tiles
The Dashboard's pre-set smart tiles provide vital metrics that measure the sales rep's performance on a week-by-week basis and compare last week's totals to the current week's numbers. Additional tiles keep tabs on projects missing essential information, like their budget, past-due projects, and orders pending client approval.
The Sales Dashboard's smart tiles include pulse check tiles, like:
These tiles appear just below your "Invoices this month" tracker.

As well as actionable tiles, like:
- Projects with No budget
- Projects Overdue
- Sales Orders in Client approved
- Sales Orders in Client change requested
- Pre-sales in Client review
- Sales orders pending client approval
- Sales Orders: Potential repeat
- Clients with No recent activity
These tiles appear just below your reports and can be scrolled through either by selecting the arrows at the bottom, or clicking and dragging the tiles to the left or right.

Pre-sales Total
The Pre-sales Total tile tracks open pre-sale forms created within the last seven days. It displays the increase or decrease in budget values from the previous week as a percentage.
Sales reps can use the Pre-sales Total tile to monitor their progress towards their goal and assess if their pre-sale numbers align with their sales targets.
How to use the Pre-sales Total tile:
- Click into the tile to open a list of open pre-sales forms
- Filter the pre-sales by selecting different column titles (for example, click on the "Stage" column to filter the results by stage)
- Click on the hyperlinked project name or number to be redirected to the project
- Select any project to open a slide-out menu with more details and action items, like completed or pending action items (tasks). From the slide-out menu, you can:
- Update the form's status, the project's in-hands date, budget, and assigned reps
- create and manage any related tasks
- Click the Actions button to view either the project or the client's page.

commonsku Tip: The Pre-sales Total tile does not show pre-sales that were converted to a sales order, closed, or deleted. Although some pre-sales can remain open for weeks or months, the best practice is to close pre-sales forms that are not converting to an order.
In Production Total
The In Production Total tile tracks sales orders moved into production (POs created) within the last seven days. It displays the increase or decrease in purchase order value from the previous week as a percentage.
Reps can use the In Production Total tile to monitor booked orders and anticipated revenue.
How to use the In Production Total tile:
- Click into the tile to open a list of sales orders that were put into production within the last seven days
- Filter the orders by selecting different column titles (for example, click on the "Stage" column to filter the results by stage)
- Click on the hyperlinked project name or number to be redirected to the project
- Update the form's status, the project's in-hands date, budget, and assigned reps
- create and manage any related tasks
- Click the Actions button to view either the project or the client's page.

Invoice Total
The Invoices Total tile tracks invoices created within the last seven days. It displays the increase or decrease in invoice value from the previous week as a percentage.
Sales reps can use the Invoices Total tile to track revenue generated week over week.
How to use the Invoices Total tile:
- Click into the tile to open a list of invoices created within the last seven days
- Filter the invoices by selecting different column titles (for example, click on the "In-Hands Date" column to filter the results by in-hands date)
- Click on the hyperlinked project name or number to be redirected to the project
- Update the form's status, the project's in-hands date, budget, and assigned reps
- create and manage any related tasks
- Click the Actions button to view either the project or the client's page.

Projects with No budget
The Projects with No budget tile alerts sales reps to projects in a pre-sale status (opportunity, presentation, or estimate) that do not have a budget. Budgets help gauge a project's potential revenue and are crucial when working on pre-sale forms.
The number of projects without an assigned budget will be indicated on the tile along with a red icon in the right-hand corner.
How to use the Projects with no budget tile:
- Click into the tile to open a list of pre-sale Projects without a budget
- Filter the pre-sales by selecting different column titles (for example, click on the "Stage" column to filter the results by stage) and add budgets to the pre-sale forms
- Click on the hyperlinked project name or number to be redirected to the project
- Update the most recently created form's status, the project's in-hands date, budget, and assigned reps
- create and manage any related tasks
- Click the Actions button to view either the project or the client's page.

Overdue projects
The Projects Overdue tile alerts reps to projects with past in-hands dates or no in-hands date. A project's in-hand date refers to when a client needs the product(s) in their hands/ delivered to their end destination and is vital to ensuring products arrive when they are required.
The number of projects with an overdue in-hands date will be indicated on the tile along with a red icon in the right-hand corner.
The Projects Overdue tile can reveal projects that:
- Are not resulting in business and need to be closed
- Are on backorder; in this scenario, the in-hands may have passed, but a portion of the product was unavailable.
- Need to be invoiced
- Do not have a firm in-hands date
How to use the Overdue projects tile:
- Click into the tile to open a list of overdue projects
- Filter the projects by selecting different column titles (for example, click on the "In-Hands Date" column to filter the results by stage) and adjust a project's in-hands date as needed
- Click on the hyperlinked project name or number to be redirected to the project
- Select any project to open a slide-out menu with more details and action items, like completed or pending action items (tasks). From the slide-out menu, you can:
- Update the most recently created form's status, the project's in-hands date, budget, and assigned reps
- create and manage any related tasks
- Click the Actions button to view either the project or the client's page.

Sales Orders in Client approved
The Sales Orders in Client approved tile shows Sales Orders that have been approved by the client and are awaiting purchase orders.
Sales reps can use this tile to ensure that orders are being put into production promptly to ensure the client receives their order on time.
The number of Sales Orders in Client Approved status that require POs will be indicated on the tile along with a red icon in the right-hand corner.
How to use the Sales Orders in Client approved tile:
- Click into the tile to open a list of Sales Orders in Client Approved status
- Filter the Sales Orders by selecting different column titles (for example, click on the "In-Hands Date" column to filter the results by in-hands date)
- Click on the hyperlinked project name or number to be redirected to the project
- Update the sales order's status, the project's in-hands date, budget, and assigned reps
- create and manage any related tasks
- Click the Actions button to view either the project or the client's page.

Sales Orders in Client change requested
The Sales Orders in Client change requested tile shows Sales Orders that have had changes requested by the client and are awaiting review by the sales rep.
Sales reps can use this tile to ensure that orders are being updated to reflect the client's needs so that they can be re-submitted for approval.
The number of Sales Orders in Client Change Requested status will be indicated on the tile along with a red icon in the right-hand corner.
How to use the Sales Orders in Client approved tile:
- Click into the tile to open a list of Sales Orders in Client Change Requested status
- Filter the Sales Orders by selecting different column titles (for example, click on the "In-Hands Date" column to filter the results by in-hands date)
- Click on the hyperlinked project name or number to be redirected to the project
- Select any project to open a slide-out menu with more details and action items, like completed or pending action items (tasks). From the slide-out menu, you can:
- Update the project's status, the project's in-hands date, budget, and assigned reps
- create and manage any related tasks
- Click the Actions button to view either the project or the client's page.

Pre-sales in Client Review
The Pre-sales in Client Review tile shows pre-sale forms (presentations and estimates) awaiting client review. A pre-sale form will disappear from this tile when it is converted to the next sales form (i.e., when a presentation is converted to a sale order) or closed.
Sales reps can use this tile to track their pending pre-sale forms.
How to use the Pre-sales in Client review tile:
- Click into the tile to open a list of pre-sales in Client Review status
- Filter the pre-sales by selecting different column titles (for example, click on the "In-Hands Date" column to filter the results by in-hands date)
- Click on the hyperlinked project name or number to be redirected to the project
- Select any project to open a slide-out menu with more details and action items, like completed or pending action items (tasks). From the slide-out menu, you can:
- Update the project's status, the project's in-hands date, budget, and assigned reps
- create and manage any related tasks
- Click the Actions button to view either the project or the client's page.

commonsku Tip: The Pre-sales in Client review tile does not show pre-sales that were converted to a sales order, closed, or deleted. Although some pre-sales can remain open for weeks or months, the best practice is to close pre-sales forms that are not converting to an order.
The Sales order pending client approval tile shows sales orders awaiting client approval. A sales order form will disappear from this tile once the client approves or requests a change on their order.
Sales reps can use this tile to track their pending sales orders and ensure that their production time will not surpass the in-hand date.
How to use the Sales orders pending client approval tile:
- Click into the tile to open a list of Sales orders pending client approval
- Filter the pre-sales by selecting different column titles (for example, click on the "In-Hands Date" column to filter the results by in-hands date)
- Click on the hyperlinked project name or number to be redirected to the project
- Select any project to open a slide-out menu with more details and action items, like completed or pending action items (tasks). From the slide-out menu, you can:
- Update the project's status, the project's in-hands date, budget, and assigned reps
- create and manage any related tasks
- Click the Actions button to view either the project or the client's page.

Sales Orders: Potential repeat
The Sales Orders Potential repeat tile shows sales orders that were created at this time last year.
Sales reps can use this tile to review orders placed by the client the previous year so that they can reach out and suggest re-orders for upcoming events.
How to use the Sales Orders Potential repeat tile:
- Click into the tile to open a list of Sales Order created at this time last year
- Filter the pre-sales by selecting different column titles (for example, click on the "In-Hands Date" column to filter the results by in-hands date)
- Click on the hyperlinked project name or number to be redirected to the project
- Select any project to open a slide-out menu with more details and action items, like completed or pending action items (tasks). From the slide-out menu, you can:
- Update the project's status, the project's in-hands date, budget, and assigned reps
- create and manage any related tasks
- Click the Actions button to view either the project or the client's page.

Clients with No recent activity
The Clients with No recent activity tile shows clients with whom you have not generated any forms or projects in the last three months or more.
Sales reps can use this tile to revitalize dormant client accounts and clean up old client data.
How to use Clients with No recent activity tile:
- Click into the tile to open a list of clients with no recent activity
- Filter the pre-sales by selecting different column titles (for example, click on the "In-Hands Date" column to filter the results by in-hands date)
- Select any client to be redirected to the client's page, or select any form to be redirected to its corresponding project.

How to use the report tiles
The Dashboard features two additional report tiles that track:
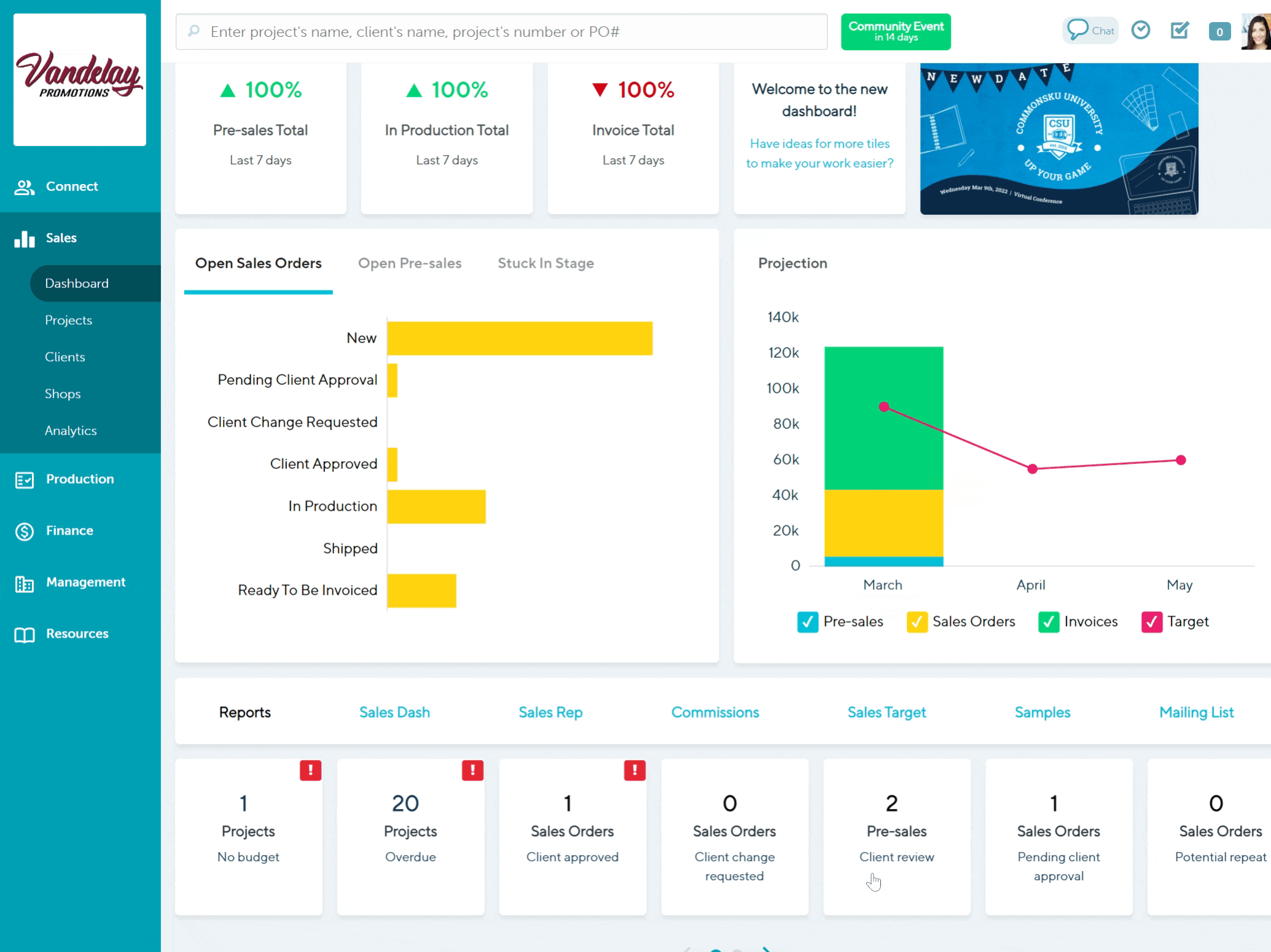
Open Sales Orders
The Open Sales Orders tile shows all open Sales Orders in their various statuses. This tile does not include pre-sale orders (projects in the opportunity, presentation, or estimate stage) or sales orders that have been converted to an invoice (Invoiced status).
Reps can use this tile to track the progress of their orders and stay on top of sales orders that are awaiting client approval or client requested changes, ready to be moved into production, or awaiting invoicing.
How to use the Open Sales Orders tile:
- Hover over each status bar for a count of how many forms are in that status
- Click on the bar for a list of the relevant sales orders
- Filter the orders by selecting different column titles (for example, click on the "In-Hands" column to filter the results by in-hands date).
- Click on the hyperlinked project name or number to be redirected to the project
- Select any project to open a slide-out menu with more details and action items, like completed or pending action items (tasks). From the slide-out menu, you can:
- Update the project's status, the project's in-hands date, budget, and assigned reps
- create and manage any related tasks
- Click the Actions button to view either the project or the client's page.

Open Pre-sales
The Open Pre-sales tile shows all open pre-sale forms in their various statuses. This tile does not include pre-sale forms that have been converted to a sales order.
Reps can use this tile to track the progress of their pre-sale forms and stay on top of presentations and estimates that still need to be submitted to the client (Open) or are awaiting client approval (Client Review).
How to use the Open Pre-sales tile:
- Hover over each status bar for a count of how many forms are in that status
- Click on the bar for a list of the relevant presale forms
- Filter the forms by selecting different column titles (for example, click on the "In-Hands" column to filter the results by in-hands date).
- Click on the hyperlinked project name or number to be redirected to the project
- Select any project to open a slide-out menu with more details and action items, like completed or pending action items (tasks). From the slide-out menu, you can:
- Update the form's status, the project's in-hands date, budget, and assigned reps
- create and manage any related tasks
- Click the Actions button to view either the project or the client's page.

Stuck in Stage (30+ Days)
The Stuck in Stage tile shows sales forms created thirty or more days ago and have not progressed to the next sales stage. This tile includes:
- pre-sales that have not converted to a sales order
- sales orders that have not converted to an invoice
- invoices that have not been exported
Reps can use this tile to identify sales forms that have remained in the same sales stage for a month or longer. Although not every project converts to an invoice within thirty days, this tile helps ensure that orders are monitored through each sales stage and are not overlooked or forgotten.
How to use the Stuck in Stage (30+ Days) tile:
- Hover over each sales form type for a count of how many forms are stuck.
- Click on the bar for a list of the relevant sales forms.
- Filter the projects by selecting different column titles (for example, click on the "In-Hands" column to filter the results by in-hands date).
- Click on the hyperlinked project name or number to be redirected to the project
- Select any project to open a slide-out menu with more details and action items, like completed or pending action items (tasks). From the slide-out menu, you can:
- Update the form's status, the project's in-hands date, budget, and assigned reps
- create and manage any related tasks
- Click the Actions button to view either the project or the client's page.

Projection
The Projection tile provides a projection of revenue for the current month and the next two months, comparing potential sales to monthly targets.
Sales reps can use the Projection tile to monitor their sales and view a revenue breakdown by each project's stage.
How to use the Projection tile:
- Hover over each month to view a breakdown of sales by form type (pre-sales vs. sales order vs. invoice) and compare how sales compare to the monthly target.
- Deselect the checkbox beside "Pre-sales," "Sales Orders," "Invoices," or "Target" to remove it from the graph and click the zoom-out icon to increase the projected revenue range.
- Click on the bar graph for a list of projects that fall within each month.
- Filter the projects by selecting different column titles (click on the "Stage" column to filter the results by stage).
- Click on the hyperlinked project name or number to be redirected to the project
- Select any project to open a slide-out menu with more details and action items, like completed or pending action items (tasks). From the slide-out menu, you can:
- Update the form's status, the project's in-hands date, budget, and assigned reps
- create and manage any related tasks
- Click the Actions button to view either the project or the client's page.

How to manage your tasks
Sales reps can use the Sales Dashboard's date-driven task panel to visually manage their tasks and stay focused on what's most important.
The tasks panel shows a weekly view of pending and completed tasks, separated into five categories:
- All tasks
- Clients tasks (tasks set on a client's page)
- Project tasks (tasks assigned in a project's overview)
- PO tasks (tasks assigned on a purchase order)
- Overdue tasks (outstanding tasks with a due date prior to the current week)
Tasks are also separated into three colors:
- Green tasks show upcoming tasks that are due today or at a future date as well as tasks that were completed in the calendar week
- Red tasks show overdue tasks that have not been completed
- Grey tasks show completed tasks - completed tasks will automatically move to the bottom of the (daily) task list and fade from green or red to grey.

Learn how to:
- View a task
- Edit a task
- Comment on a task
- Mark a task as being completed
- Delete a task
- Add a new task
- Add weekends to your task panel
- View past and upcoming tasks by week
How to view a task
The task panel's overview displays tasks due within the present week (Mon-Sun). It shows when a task is due, whom it is assigned to, and where it was created.
To view additional task details:
- Click into the task to open a slide-out menu to reveal the task's details and any comments

How to edit a task
To edit a task:
- Click into the task to open the slide-out menu
- Click into the current tasks text, date, or rep down-down and update as needed
- Click the Close button (unless you are adjusting the text field, then click the Save button)

commonsku tip: You can drag-and-drop a task to change its due date!
How to comment on a task
To comment on a task
- Click into the task to open the slide-out menu
- Click into the current tasks text, date, or rep down-down and update as needed
- Click the Close button

How to mark a task as being completed
To complete a task
- Locate the task you'd like to complete and select the checkbox to the right

Completed tasks will automatically move to the bottom of the (daily) task list and fade from green or red to grey.
How to delete a task
To delete a task:
- Click on the task to open the slide-out menu
- Click the Actions button > Delete Task
- Click OK in the browser confirmation pop-up

Only the user who created the task will be able to delete it.
How to add a new task
To add a new task:
- Click the + Add Task button in the top right corner of the task panel
- Enter the task details
- Click Post

How to add weekends to your task panel
By default, the task panel displays tasks due within the present week (Mon-Fri).
To add weekends to your task panel:
- Click the settings icon on the top right corner of the task panel
- Select the checkbox beside "Weekends"

How to view past and upcoming tasks by week
To change the week displayed on your task panel:
- Click the left arrow in the top right corner of the task panel to view past weeks, or click the right arrow to view upcoming weeks
- Click the Today button to jump back to the present week's tasks

How to submit suggestions to make the Sales Dashboard more useful
Do you have a suggestion that will make our Dashboards or Analytics pages more useful? We'd love to hear from you!
To send your feedback:
- Click the "Welcome to the new dashboard!" tile on your Sales Dashboard
- Enter your email address, company name, choose the navigation section and page your suggestion applies to
- Type your feedback in the "Feedback/Suggestions" text box
- Click Submit

FAQ
- How do I set my monthly sales target?
- Can I add pre-set reports to my Sales Dashboard?
- Can the Sales Dashboard see my entire order history?
- I'm using the Sales orders pending client approval tile, but when I click into an order is says that it's invoiced. What does that mean?
- Can I track tags on my Sales Dashboard?
How do I set my monthly sales target?
Monthly Sales Targets can be set up from the Management > Analytics tab.
Can I add pre-set reports to my Sales Dashboard?
Currently, the Sales Dashboard does not support pre-set reports, but we are working on it for a future update! In the meantime, you can switch back-and-forth between the new and old navigation, so you don't lose track of your favorite reports.
Can the Sales Dashboard see my entire order history?
Yes!
I'm using the Sales orders Pending client approval tile, but when I click into an order, it says that it's invoiced. What does that mean?
The Sales orders pending client approval tile displays sales orders with the status Pending Client Approval. However, sometimes a rep may have created an invoice before getting approval or may have invoiced a portion of an order and still needs approval on the remaining items. In those cases, the rep would have manually changed the sales order's status back to Pending Client Approval, and that is why the order is showing on the Sales order pending client approval tile.
Can I track tags on my Sales Dashboard?
Currently, the Sales Dashboard does not support tags, but we are working on it for a future update! In the meantime, you can switch back-and-forth between the new and old navigation, so you don't lose track of your tags.